項目類型:建筑節能監測
建筑業主:武警黃金第七支隊
施工單位:山東三水智能化工程有限公司
項目采購設備:建筑節能監測系統1套,能耗數據采集器1臺,輔材1批。
項目介紹:
中國的武警黃金部隊是世界上唯一一支以軍事組織形式從事地質工作的武裝力量,擔負著特殊的歷史使命。組建以來,先后經歷4次編制調整、4次任務轉換,從單一的黃金礦產勘探,調整拓展為區域地質礦產調查、多金屬勘查、地質災害應急救援等多樣化職能任務,百余個野外作業區遍布全國26個省市。
武警黃金第七支隊綜合樓建設項目的地址位于煙臺市芝罘區機場路287號,建筑面積約10980.58平方米,投資約2500萬元。
建筑整體架構:

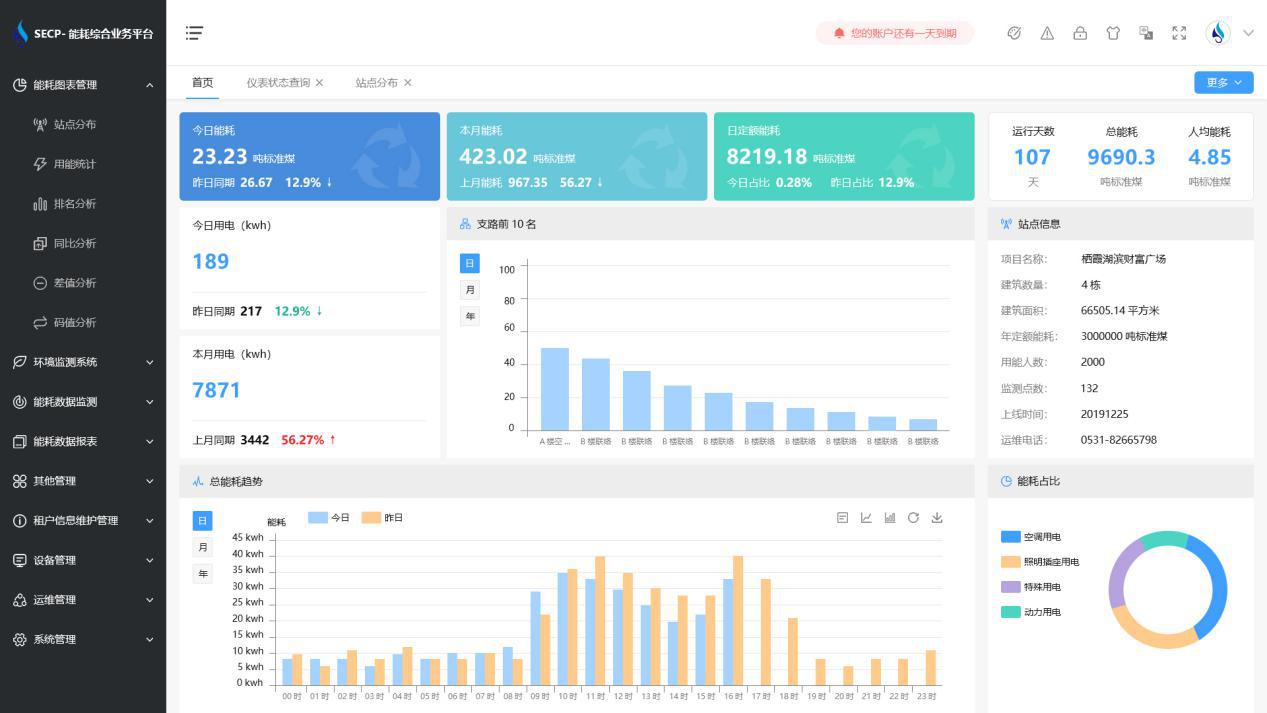
建筑能耗監測系統軟件界面圖
建筑能耗監測系統功能
1. 能耗分析
能耗分析中是對數據的圖形、圖表展示,其中包括用能統計、用能報表、排名分析、同比分析等功能。它可以分支路、分類、分項、分區域、分部門統計用能信息,查看能耗報表,用能同比分析,并進行差值分析與能耗排名分析。使得管理人員對能耗數據信息清晰明了,為節能降耗提供數據支持。
2. 租戶信息維護管理
主要是對建筑群的詳細信息(地址、編號、名稱、用能人數、建筑面積、采暖面積、建筑年份等)、區域信息、設備類型、項目信息進行管理,以便進行信息維護。
3. 設備管理
設備管理是對建筑物能源監測設備的管理,便于管理人員對能耗監測設備采集的當日數據量、運行狀態等信息了如指掌,以便及時發現異常,減少用能損失。
4. 權限管理
涵蓋角色管理、數據權限、接口權限等功能,方便不同的用戶對系統管理,并靈活配置不同權限。
5. 系統管理
系統管理可自動對缺失數據進行數據補調,不需要任何人工干預。同時支持手工補調數據,補調完成后恢復到自動補調狀態將剩余數據自動補調。系統管理確保數據成功上傳至上級平臺,讓用戶省心、放心!
建筑能耗監測系統架構圖
